本章重点介绍两个仪表盘——Analytics(数据分析)和 Overview(日常工作台)。
CRM 2.0 是一套完整的销售管理系统,覆盖从线索获取到订单交付的全流程。登录后,顶部菜单栏就是你的主要导航入口。
系统支持多语言切换(右上角),所有 JS 区块和图表都做了多语言适配。
主题方面,亮色和暗色都支持,但目前推荐使用亮色 + 紧凑模式,信息密度更高,个别暗色主题下的显示问题后续会修复。

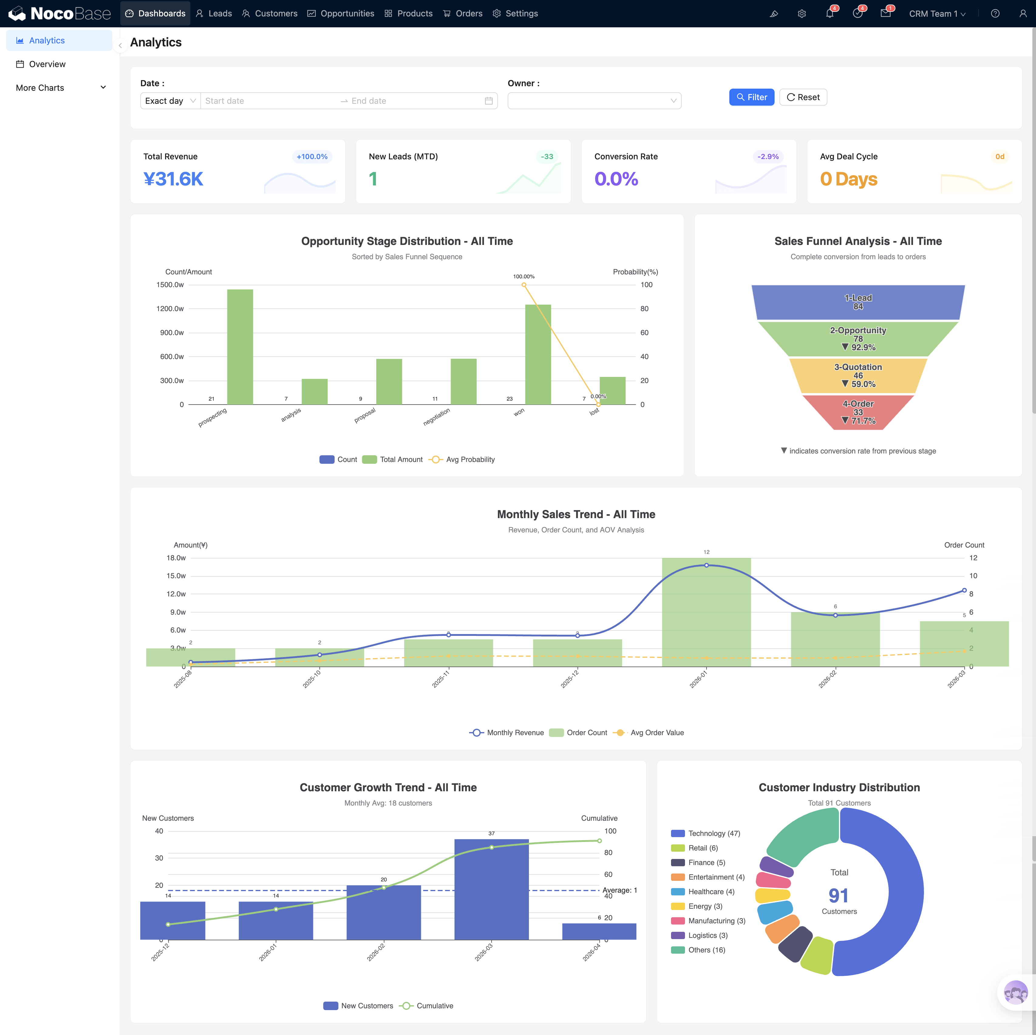
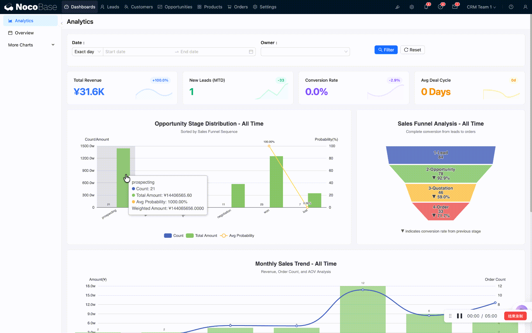
Analytics 是菜单栏第一个页面,也是你每天打开系统看到的第一个界面。
页面顶部有一个筛选栏,包含日期范围和**负责人(Owner)**两个筛选条件。筛选后,页面上所有 图表会联动刷新。

筛选栏下方是 4 个 KPI 卡片:
| 卡片 | 含义 | 点击行为 |
|---|---|---|
| 总营收 | 累计收入金额 | 弹窗:付款状态饼图 + 月度营收趋势 |
| 新增线索 | 本期新增线索数 | 跳转到线索页,自动筛选「New」状态 |
| 转化率 | 线索到成交的比例 | 弹窗:各阶段分布饼图 + 金额柱状图 |
| 平均成交周期 | 从创建到成交的平均天数 | 弹窗:周期分布 + 月度赢单趋势 |
每个卡片都可以点击穿透——弹窗里展示更详细的分析图表。如果有改造能力,还可以继续往下钻取(企业 → 部门 → 个人)。

从 KPI 点击跳转到列表页时,URL 会带上筛选参数(如 ?status=new)。如果发现列表数据变少,是因为这个参数还在生效。回到仪表盘再重新进入列表页即可恢复全量数据。

KPI 下方是 5 张核心图表:
| 图表 | 类型 | 说明 | 点击行为 |
|---|---|---|---|
| 商机阶段分布 | 柱状图 | 各阶段的数量、金额、加权概率 | 弹窗:按客户/负责人/月度三维穿透 |
| 销售漏斗 | 漏斗图 | Lead → Opportunity → Quotation → Order 转化 | 点击跳转到对应实体页 |
| 月度销售趋势 | 柱+线 | 月收入、订单数、均单价 | 跳转 Orders 页(带月份参数) |
| 客户增长趋势 | 柱+线 | 月新增客户、累计客户 | 跳转 Customers 页 |
| 行业分布 | 饼图 | 客户按行业分布 | 跳转 Customers 页 |

展示 Lead → Opportunity → Quotation → Order 完整管线的转化率。每一层都可点击,跳转到对应实体的列表页面(如点击 Opportunity 层 → 跳转商机列表)。
柱状图显示每月营收,折线叠加订单数量和客单价。点击某月柱子 → 跳转 Orders 页面并自动带上该月的时间筛选(如 ?month=2026-02),直接看到当月订单明细。
柱状图显示每月新增客户数,折线显示累计客户总数。点击某月柱子 → 跳转 Customers 页面并筛选该月新增的客户。
饼图展示客户按行业分布及关联订单金额。点击某个行业扇区 → 跳转 Customers 页面并筛选该行业客户。
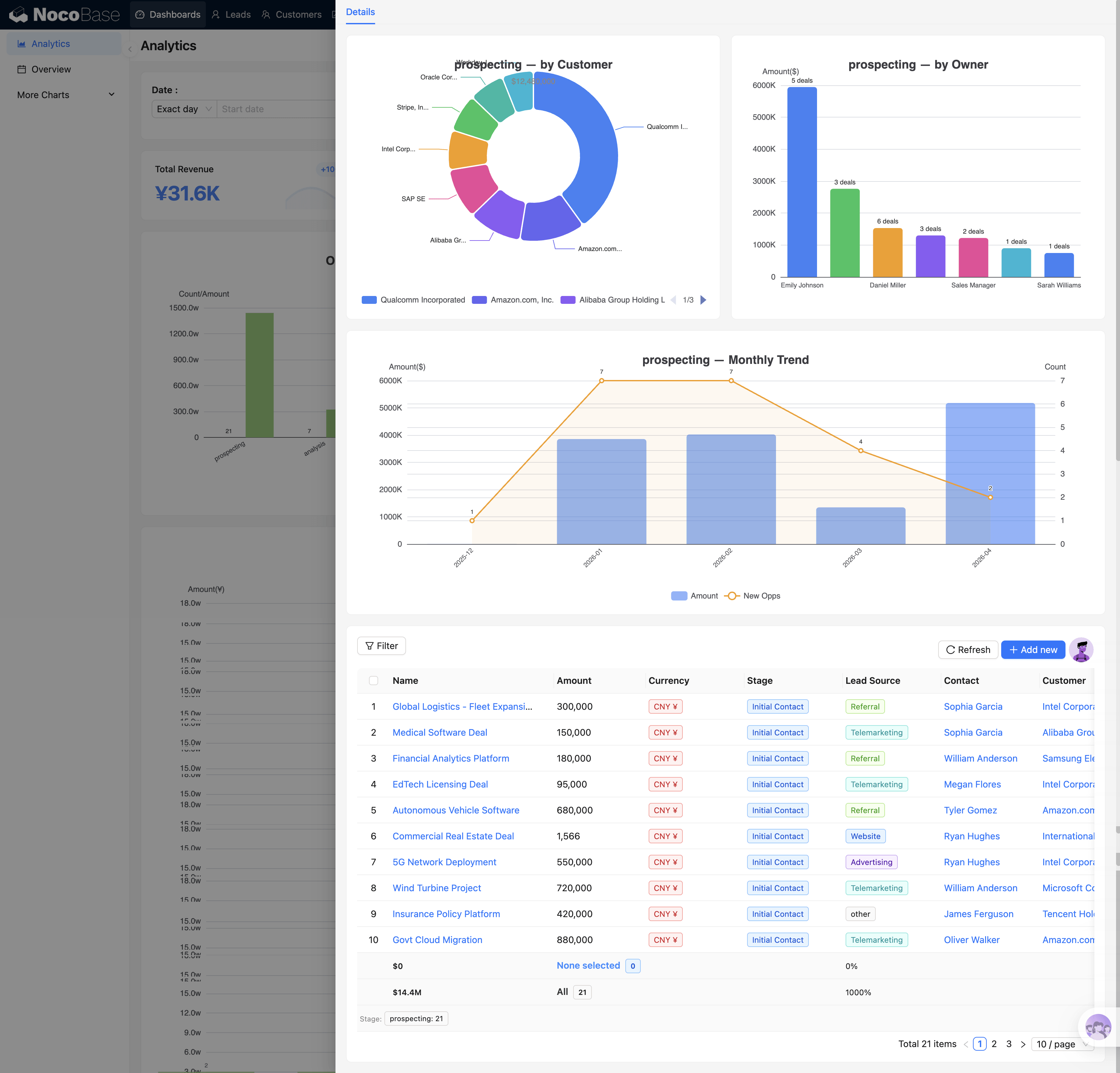
点击商机阶段分布的某个阶段柱子,会弹出该阶段的深度分析:

每个阶段(Prospecting / Analysis / Proposal / Negotiation / Won / Lost)的穿透内容不同,反映各阶段的关注重点。
这张图回答的核心问题是:漏斗在哪个阶段流失最多? 如果 Proposal 阶段堆积了大量商机但很少进入 Negotiation,说明报价环节可能有问题。

每个图表背后有三个配置维度:

顶部筛选栏修改任意条件时,页面上所有 KPI 卡片和图表同时刷新,不需要逐个设置。典型用法:
筛选栏和图表的联动通过页面事件流实现——在渲染前将表单变量注入,图表的 SQL 中通过变量引用筛选值。

:::note
SQL 模板中目前只支持 if 语法做条件判断。建议参考系统中已有的模板来编写,或者让 AI 辅助修改。
:::
Overview 是第二个仪表盘页面,偏向日常操作而非数据分析。它解决的核心问题是:今天该做什么?哪些线索值得跟进?

自动筛选 AI 评分 ≥ 75 且状态为 New / Working 的线索(Top 5),每条显示:
点击线索名可跳转详情,点击「查看全部」跳转到线索列表页。每天上班看一眼这张表,就知道今天该优先联系谁。

当天的活动列表(会议、电话、任务等),支持:

FullCalendar 日历视图,按活动类型颜色区分(会议/电话/任务/邮件/笔记)。支持月/周/日切换,可以拖拽改期、点击查看详情。

菜单中还有三个仪表盘供不同角色使用,仅供参考,可按需保留或隐藏:
| 仪表盘 | 目标用户 | 特点 |
|---|---|---|
| SalesManager | 销售经理 | 团队排行、风险散点图、月度目标 |
| SalesRep | 销售代表 | 数据自动按当前用户过滤,只看自己的业绩 |
| Executive | 高管 | 收入预测、客户健康度、Win/Loss 趋势 |

不需要的仪表盘可以在菜单中隐藏,不影响系统功能。

你可能已经注意到,上面介绍的几乎每个数字、每张图表都是「可点击」的。这就是 CRM 中最核心的交互模式——KPI 穿透:点击一个汇总数字 → 看到这个数字背后的明细数据。
穿透有两种形式:
| 形式 | 适用场景 | 示例 |
|---|---|---|
| 弹窗穿透 | 多维度对比分析 | 点击「总营收」→ 弹窗展示饼图+趋势 |
| 页面跳转 | 查看和操作明细记录 | 点击「新增线索」→ 跳转到 Leads 列表 |
操作示例:在 Analytics 的「月度销售趋势」图表中,你发现 2 月营收柱子明显偏低 → 点击该柱子 → 系统跳转到 Orders 页面并自动带上 月份 = 2026-02 → 你直接看到 2 月的全部订单明细,可以进一步排查原因。
仪表盘不只是"看"的,它是整个系统的导航中枢。每一个数字都是一个入口,引导你从宏观到微观,一层层找到问题的根源。
了解了系统全貌和仪表盘之后,回到操作指南查看后续章节。